Executive summary
SACR is betting that Identity security will change significantly in 2026, shifting from how IAM / Security leaders have historically thought about it. The new identity architecture is undergoing a fundamental change. This is a comprehensive report on the evolving dynamics in our newly released agentic identity and access ecosystem map!

Traditional IAM, IGA, and PAM were designed for human login patterns. They struggle to govern agents and non-human identities. Enterprises are moving from a world where identity governance assumes slow human actions to one where agents execute high-frequency autonomous actions at machine speed. The net result is a widening gap where enterprises are increasingly deploying agents that operate like privileged insiders, while the underlying identity architecture remains fragmented, static, and overly credential-centric. This creates fragile identity chains (Agent between its NHI or Enterprise target system) in which the agent’s autonomy is only as secure as the non-human identity (NHI) and behaviours it holds.
To close this gap, our new report introduces a concept focused on end-to-end architecture in which an Agentic Identity Access Platform (AIAP) functions as a “new SSO for Agents.” Rather than allowing agents to connect directly to SaaS APIs and infrastructure endpoints with embedded secrets, AIAPs introduce a centralized broker that standardizes how agents request access, translates intent into deterministic authorization decisions, and ensures access is ephemeral, scoped, and continuously enforceable.
This report frames this as the emergence of an “Okta + Sailpoint for Agents or firewalls for the internet.” However, this is a fundamentally different architecture with a centralized broker that shifts governance from who a human is to why an agent or user is acting, and issues task-scoped identities and permissions and entitlements only when an authorized action is being requested (considering the prompt intent) or in progress during an agent or tool execution phase.
SACR believes that a modern and ideal Agentic Identity Access Platform (AIAP) converges on four operational model phases for practioners, including:
-
Phase 1: Discover, Inventory & Agent Registeration
-
Phase 2: Translate & Authorize (Intent Policy Layer)
-
Phase 3: Broker & Inject (Access Fulfillment Layer)
-
Phase 4: Watch & Terminate (Runtime Threat Layer)
All of this occurs while implementing agent-specific primitives: EDR-driven discovery, owner attestation, intent-aware authorization, and zero-standing-privileges (ZSP). The near-term market is fragmented but converging. We’re observing that vendors are differentiating on:
-
Visibility depth and breadth: Going beyond mere breadth of discovery (across endpoints, SaaS, and cloud environments) to provide deep, comprehensive visibility.
-
Enforcement and context: Moving past basic visibility and activity logs (”what”) to offer runtime enforcement and, critically, the ability to capture the underlying context, intent, and attribution (”why”).
-
Strong user awareness and experience: This focuses on gaining a broader context of how the user and the controls they are using at a specific point in time.
Structure For The Report
Practical guidance
The remainder of the report grounds this architecture in real-world implementation patterns through case studies and representative vendors. Each vendor is analyzed based on where it fits across the four phases: visibility and inventory, intent-to-policy translation, credential brokerage and secretless injection, and runtime enforcement and response, highlighting both strengths and gaps. The goal is not to declare a single “winner,” but to provide security and IAM leaders with a practical lens for evaluating how the market is converging on a unified access control plane for autonomous systems, and how to assemble an end-to-end program that is deployable today while aligned with the inevitable future: centralized brokering, agent-to-agent governance, and identity as a temporary, continuously enforced state.
Vendor and case studies
Disclosure and Research Methodology
The second half of the report identifies five representative vendors that serve as examples and have published strong research supporting their status as leading players in this category. SACR collaborated with five vendors referenced in this report by reviewing product materials, participating in briefings and demonstrations, and validating technical claims where possible. This collaboration improved the factual accuracy of the analysis and ensured the report reflects current product capabilities. SACR maintained full editorial control over the report’s structure, evaluation criteria, and conclusions. All opinions, assessments, and comparative judgments are those of SACR and were developed independently to remain objective and practitioner-focused
-
Vendor Case Studies: How the Market Implements AIAP
-
Where Vendors Differ: Visibility vs Policy vs Brokerage vs Runtime
-
Reference Architecture: Recommended Deployment Patterns
Key Insights From This Report in 5 Minutes
-
Agents are changing the traditional identity architecture: Enterprises are moving from governance models built for slow, human-initiated actions to environments where agents execute high-frequency autonomous actions using long-lived secrets that were never designed for non-deterministic actors. The practical consequence is a fragile identity chain: Agent to NHI / MCP to Enterprise system, where the agent’s autonomy is only as safe as the non-human identities (NHIs) and tool paths it can reach (see the early “identity chain” framing and the “Emerging Shift” sections).
-
Legacy IAM/SSO solved “who,” but agents force you to secure “why” (intent) and “how long” (ephemeral access).
Okta/Microsoft Entra-era architecture centralized authentication and improved policy at login time, but it assumes bounded human intent and manageable identity volume. Agents break those assumptions: they run continuously, spawn, chain tools, and operate across multiple activation surfaces, with no single IdP choke point. The result: classic SSO can’t answer the questions that matter now: intent, permission blueprint, credential lineage, and end-to-end auditability. -
The winning architecture (The AIAP/AAM) model converges on four operational phases, which are structured across the whole report. It details the discovery process, including runtime controls. This doesn’t “secure the model first”; it rebuilds access around intent and ephemeral credentials. This report’s core thesis is that the emerging control plane is essentially “SSO for Agents”, but architecturally different: a centralized broker that shifts governance from who a human is to why an agent (or user+agent) is acting, then issues task-scoped identities/permissions only while an approved action is in progress.
-
Zero Standing Privileges is the execution model that makes everything else real: ZSP isn’t a slogan here, but it’s the mechanical advantage: if access is always short-lived and task-scoped, then runtime enforcement becomes decisive (the “kill switch” is simply refusing to renew or revoking an ephemeral session). That’s how you prevent credential replay and shrink the blast radius when agents or endpoints get compromised
-
Three forward shifts to watch (this is where the market is going):
-
NEW-AAIP coincides with the rise of the centralized identity broker (“SSO for Agents”). Agents no longer connect directly to SaaS/cloud APIs with embedded credentials.
-
Agent-to-Agent protocols become a first-class governance problem. You’ll need workflow-level delegation rules and verification between agents.
-
A unified access layer collapses silos among NHI, workload identity, and agentic identity into a single dynamic access layer, where identity is a temporary state granted by validated intent and context.
TLDR: This is not “just another AI security tool category.” It’s an identity control-plane re-platforming. Finally, we believe this is a new model across the industry that re-architects how vendors, practitioners, and identity security teams secure their infrastructure in an agile era.
MAIN REPORT
The Old Architecture (How Okta / Microsoft Worked)
Today’s foundational identity architecture built around Microsoft and Okta solved for the fragmentation in human authentication. Before centralized IdPs and identity federation standards, each application implemented its own authentication, stored its own credentials, and enforced access independently, making user management difficult and less trustworthy. Users accumulated many credentials without centralized password management, access was commonly over-provisioned and user access was rarely revoked on time.
The breakthrough was the human identity control plane where we could authenticate once (SSO), continuously verify risk (MFA/conditional access), and broker access through centralized policy rather than scattered credentials. This decoupled identity from applications and made access a real-time policy decision rather than a one-time login event. However, this architecture assumes:
-
The actor is a human with bounded intent.
-
Authentication is the primary gate.
-
The number of identities is manageable.
-
The “who did this?” The question can be answered by linking human identity.
The legacy identity architecture built around SAML, OAuth 2.0, OpenID Connect (OIDC) (for authentication and Single Sign-On), and SCIM (for provisioning) and vendors Okta SSO or Microsoft Entra were primarily designed for a world where a human (principal) initiates access via a well-defined login/session boundary, and where authorization can be expressed largely as standing entitlements (groups, app assignments, long-lived OAuth grants) enforced at the point of authentication. Authorization was subsequently built around legacy companies like Sailpoint and large incumbents.
The Emerging Shift Starting In 2026 With Agents
Categorizing Agents
There is a big shift starting in 2026, and we believe that this will manifest itself in 2027. In this new world, the actor behind an action is no longer a human identity, but is now a fully capable agent. For context, we are defining agents into two main categories. We like how Aembit categories the spectrum of Agents:
-
User-driven Agents (on-behalf-of): These categories of agents execute tasks that a human explicitly initiates and runs in that user’s context. Many agents in today’s enterprise are primarily user-driven. The upside is productivity and speed of spinning them up. The downside is identity sprawl with two classic failure modes: rights inflation (the agent effectively inherits a user’s broad entitlements in an always-on way) and attribution failure (you can see the agent acted, but can’t reliably tie the action back to which human authorized it). Aembit’s answer is to bind Agent Identity + User Context into a single authorization decision, so access is evaluated as “Agent X acting for User Y”, and constrained to what both the agent and that specific user are allowed to do. In practice, that means the agent can be prevented from exercising privileged actions even if the user has admin rights elsewhere, and the audit trail preserves who initiated the action.
-
Autonomous Agents (workload-driven): This is more rare, but increasingly growing with examples like OpenClaw / Moltbolts. These agents behave more like long-running services (server-side workflows, background processes, or tool-using agents, often speaking protocols like MCP) that operate without a human in the loop. Here the dominant risk is not delegation, it’s credential hygiene. These agents frequently depend on static and long-lived secrets (API keys, tokens) embedded in code or config, which become catastrophic if the agent or environment is compromised. Aembit’s model is to treat the agent as a first-class workload identity and front it with an identity gateway (e.g., an MCP identity gateway) that performs token exchange and issues short-lived, just-in-time credentials. The agent authenticates to the gateway, but never directly holds the “forever credential,” shrinking the blast radius and making least-privilege enforcement tractable.
This new reality changes the security equation because agentic identities differ fundamentally from human identities:
-
They are dynamic and evolving (vs. static and predictable),
-
They rely on tokens and keys (vs. MFA-mediated human sessions),
-
They operate at high volume, machine speed (vs. low volume, human speed),
-
And their ideal form is short-lived and task-based (vs. long-standing).
In these two classic agentic worlds discussed above, they break those assumptions. An “agent” is a continuously operating actor that translates natural language into tool calls, chains actions across many systems, and often runs across multiple activation surfaces (endpoint, browser, SaaS agent platforms, MCP/tool servers) where there is no single IdP choke point. In the second assumption above, an AI agent can run continuously, spawn variants, and request expansive permissions. Further, these operate via embedded secrets and service accounts.
As a result, classic SSO cannot reliably answer the key questions security teams now need:
-
What was the agent trying to do (intent),
-
What exact capabilities were required (permission blueprint),
-
What credentials were minted and where were they injected (delegation chain), and
-
What happened end-to-end (auditability).
Instead, enterprises need intent-to-access translation, deterministic policy gating (e.g., OPA), just-in-time short-lived scoped credentials, and a controlled execution boundary where secrets never touch the agent capabilities that sit outside the core design center of traditional IdPs and their session-centric access model.
Additionally, this shift is not gradual, we believe it will be volume-driven. Human identity workforce growth was linear. However, in this new architecture where every human identity has multiple agents, agentic identity populations will scale exponentially. Astrix has a report where they had near-zero to over 15,000 entities in months. This is a machine-speed identity problem.
Challenges Leaders Face in This New Identity Architecture
There are a number of risks and challenges that block secure adoption for many leaders.
Legacy IAM & PAM cannot secure agents comprehensively
Legacy IAM and PAM systems weren’t architected for the high-velocity and non-deterministic nature of agents who are capable of chaining actions across systems. As agent adoption accelerates across enterprises, this gap will only grow bigger. Agents expose a structural mismatch in legacy IAM.
The stack was built for deterministic actors (humans) and some infrastructure exists for fairly predictable non-human identities. These agents can now plan, branch, and chain actions across multiple services at machine speed. The crucial point is that because an agent’s next step is inherently non-deterministic, traditional IAM and PAM can’t express the kind of runtime-bounded, intent-scoped delegation agents actually need, nor can they reliably preserve attribution as actions propagate through sub-agents, MCP servers, and downstream APIs.
Further, agents leverage tools like NHIs and multi-hop where in another situation, a single human prompt can trigger sub-agents, MCP servers, and downstream services where identity context degrades. This “chain of custody” becomes difficult to reconstruct. When something destructive happens (e.g., data deletion, privilege changes), accountability blurs across the user, the agent runtime, and the tool/service that executed the action. This leaves enterprises in an “all-or-nothing” access control dilemma as we saw in the early days of ChatGPT. Organizations either (1) let agents inherit full user privileges (maximizing utility but creating unacceptable blast radius and muddy accountability when something destructive occurs), (2) mint dedicated standing credentials such as long-lived API keys or service accounts (still risky, hard to rotate, and operationally unscalable), or (3) deny access entirely (eliminating value). In other words, agents don’t just add another identity type, they break the underlying assumptions of delegation and auditability that modern IAM depends on, forcing enterprises into unsafe privilege models precisely when they need tighter control.
Accountability, Chain-of-custody and Auditability Challenges
A single prompt can trigger cascades across sub-agents, MCP servers, and downstream services, causing identity context to decay. Security teams can’t confidently attribute actions, reconstruct intent, or assign responsibility after destructive outcomes. Agent autonomy vs least privilege tension are becoming acute. Many enterprises will have the challenge around the best ways to manifest agents in their enterprise. The reason is that agents work best when they can explore, plan, and chain tasks. This pushes teams to grant broad, anticipatory permissions so the agent can “discover” what it needs at runtime (exactly the opposite of least privilege). The predictable outcome is systemic overpermissioning, growing blast radius, and weak control over what data/tools the agent can touch as tasks evolve. There is also an accountability gap in that where audit trails cannot clearly attribute actions inside agentic chains (e.g., an agent deletes a production database and who is accountable?).
MCP expands risk through new trust boundaries and common implementation pitfalls
Agent adoption is increasing an identity sprawl for enterprises. Most practitioners find that to make agents useful, teams must over-provision access and end up minting or reusing a growing pile of NHIs (API keys, OAuth grants, service accounts, tokens, and connector credentials) often without clear ownership, rotation, or segregation-of-duties controls.
MCP accelerates this because it standardizes how agents plug into tools, but in many real deployments it also normalizes risky secret-handling patterns (credentials stored locally, copied across MCP servers, embedded in configs, or reused across environments), increasing the probability of leakage and unauthorized reuse.
Many research papers such as this one, State of MCP Server Security 2025: 5,200 Servers, Credential Risks, and an Open-Source Fix are gradually showing the increasing risks with MCPs across enterprises. MCP makes tool and resource access easier, but this also means it standardizes a high-leverage integration surface. Real-world deployments introduce protocol-level identity and access control risks (spoofing, confused-deputy/OAuth proxy failures, excessive permissions), plus governance risks like shadow MCP servers and insufficient auditability. In many patterns, secrets end up on endpoints or in local contexts that are easier to leak or compromise, creating direct paths to token theft and unauthorized tool use.
Shadow AI & Agents
This is the key risk we hear from practitioners. The rise of Shadow AI and unmanaged agents represents a massive, largely unmonitored expansion of the identity attack surface. Whereas traditional Shadow IT is mostly about employees adopting unapproved SaaS apps, Shadow AI involves employees and developers standing up autonomous agents and often connecting them to unapproved MCP servers outside centralized visibility, registration, and lifecycle management.
Because these agents are deployed outside policy, the organization can’t reliably inventory what exists, who owns it, what it can access, or whether the underlying credentials are expiring and governed. In practice, shadow agents frequently lack clear ownership attribution, so when a “credential time bomb” (non-expiring keys, orphaned tokens, shared secrets) is discovered, there is no accountable team to rotate or decommission it. The net effect is fast-growing credential sprawl and unmanaged agent/tool connectivity, where a single leaked token can translate into broad, automated, cross-system action.
***
The New Enterprise Stack Emerging Now
In this paradigm, governance shifts from managing a human’s “who” to managing an agent’s “who” and “why.” Human identity is typically a persistent credential used to open a door; agentic identity should be a dynamic and task-specific permission set that exists only for the duration of discrete intent.
We believe that implementing an Agentic Access Management (AAM) model is the core way to maintain AI-driven velocity without turning the enterprise perimeter into a sieve. This requires transitioning from standing privileges to just-in-time where task-scoped identities exist only while an authorized action is in progress. Crucially, the architecture depends on separating:
-
The worker (the agent),
-
The key (the identity the agent uses to access systems),
-
And the broker layer that governs the relationship between the two using policy and intent.
New Components of This New Architecture
The report defines three foundational primitives that become the building blocks of agentic identity security: NHIs, MCP, and AI agents (as categories of autonomous actors).
The identity chain: Agent → NHI / MCP / IDPs → Enterprise system
-
Non-Human Identities (NHIs): NHIs are the machine credentials that enable software-to-software communication, including OAuth apps, service accounts, API keys, and more. In the agentic era, these credentials become the passports that agents carry to open doors into enterprise systems.
-
MCP as an integration bridge (and exposure surface): MCP has as an emerging standard protocol that bridges AI agents to local and remote data sources. This bridge is foundational to agent functionality, but also expands the attack surface as discussed earlier. This is particularly the case when secrets are stored on endpoints to make MCP servers function
-
New Types of AI agent categories that drive distinct governance patterns. We’ve discussed all the various types of agents earlier. The most prominent that exist for enterprises includes delegated access agents that automate a specific user’s workload. This is where the agent acts as a proxy for a specific person (e.g., a financial analyst using a Copilot to query portfolio data).
The new architectural diagram is the dependency chain where an agent is not a standalone actor. It is the first link in a chain where security depends on the NHI used to reach enterprise systems. Examples given include a SalesOps agent using an OAuth app to access Salesforce/SendGrid, or a DevOps copilot using a service account or PAT to interact with GitHub/Azure. The root risk is that these NHIs are frequently hard-coded or over-privileged effectively “master keys.” Because they are static and long-lived, they create major credential leakage risk. For example, if the endpoint is compromised or the agent behaves unexpectedly, the key becomes an open door into sensitive systems.
Where the role of the IdP (the directory) vs Credential Broker Plays
The IdP
The IdP is the system of record for Authentication. It answers the question: “Who is this user or agent?” Its role is fundamentally to store directory information for humans and static service accounts. It issues the initial proof of identity (like an OIDC token or SAML assertion) used to log in as discussed earlier with Okta and Microsoft Entra ID (Azure AD). Traditional IdPs often lack visibility into non-human identities (NHIs) outside their specific cloud ecosystems (e.g., Azure Foundry misses AWS agents). They typically issue long-lived, static credentials (”forever credentials”) that do not expire when an agent completes a task, creating security risks. The new vendors integrate with IDPs to validate the “Identity Lineage” i.e. verifying the human user who initiated the agent before passing control to the broker.
The “Workload” IdP
While the role of the human-centric IdP (like Okta or Entra ID) changes in an autonomous agent world scenario, the function of “an agnostic IdP” remains critical and actually becomes more complex. In a world of autonomous agents interacting with each other, the “Identity Provider” evolves from a directory of humans to a “Root of Trust” for workloads.
If Agent A tries to talk to Agent B, Agent B must verify “Who is Agent A?” to decide if it should answer. In autonomous systems, this role is filled by machine identity providers using standards like SPIFFE/SPIRE or Cloud IAM (e.g., AWS IAM instance profiles). In the workload, IAM world, we know that platforms like Aembit rely on this machine identity token exchange. Even for “Autonomous (Workload-Driven)” agents, the agent must present a valid identity token to the MCP Identity Gateway to receive the credentials needed for its task. Without a system to assert which software is running, the gateway cannot enforce policy.
Credential Broker: The Gateway / Control Plane
The Credential Broker (often implemented as an Identity Gateway or Control Plane) is responsible for Authorization and Fulfillment. It answers the question: “What specific key does this agent need right now to access this resource?”
It sits between the agent and the target resource. Instead of the agent holding a static password, the broker performs a token exchange i.e. it accepts the agent’s identity token (from the IdP) and swaps it for a short-lived, downstream credential (e.g., a Salesforce session ID or AWS access key). For example, the following companies are embedded in this agentic workflow:
-
Aembit acts as a broker via its MCP Identity Gateway. It intercepts the agent’s request, injects the necessary credential, and forwards it to the resource. This ensures the agent never actually sees or holds the final secret and eliminating hardcoded keys.
-
Oasis Security is described as a “broker for credential issuance.” It analyzes the agent’s intent (e.g., “update leads”) and creates a temporary, scoped identity for that specific action, deleting it once the session ends.
-
Astrix Security uses its Agent Control Plane (ACP) to broker the provisioning of secure-by-design agents with short-lived credentials at creation, rather than relying on static IdP service accounts.
The New Framework for Security (AIAP)
The report positions the future solution as an Agentic Identity Access Platform (AIAP) implementing Agentic Access Management (AAM): a “secure-by-design” architecture that governs a “new SSO for Agents.”
They converged around the following:
-
Phase 1 discovers and inventories agents to attribute runtime behaviour.
-
Phase 2 defines what is allowed, deterministically.
-
Phase 3 ensures access exists only ephemerally.
-
Phase 4 enforces whether access should continue.
Four strategic principles of Agentic Access Management (AAM)
Principle 1: Visibility, Inventory & Agent Registration (Continuous)
The popular framework across security is that as a first step, you can’t manage what you don’t know. The goal is to go beyond basic visibility, but to continuously enumerate AI agents + MCP servers + NHIs (API keys/tokens/service accounts/OAuth apps) + secrets + owners + connected resources, including shadow/unregistered artifacts as they spurn up.
The tricky challenge for practitioners is that inventories are fragmented across platforms (IDPs only show their own agents; SaaS and self-built agents get missed). Also, Agents are often “orphaned” at creation, and standard logs show only the service account acting, not the human who prompted it.
EAIPs must include automated discovery mechanisms where you scan endpoints (via EDR integrations or local scans) for running agent processes or config files, querying cloud environments for any app registrations that look like AI agents, pulling in records from SaaS platforms (e.g. checking if any OAuth client was created for an AI tool). The platform then creates an inventory (often an agent directory or identity graph) that lists each agent, its metadata (owner, where it runs, what tokens it uses). This is analogous to a user directory but for agents. Some EAIPs even map relationships, e.g., linking an agent to the secrets it uses and the resources it accesses, which helps visualize potential attack paths.
Principle 2: Authorization – The Intent Policy Layer
This principle focuses on the core control plane by shifting enterprises from role-based access to intent-based authorization, where governance occurs before any credentials are issued. The fundamental challenge is that agents require broad reasoning latitude (“greedy thinking”) while enterprises cannot tolerate broad, static permissions that dramatically expand blast radius.
To resolve this, the Intent policy layer standardizes how agents request access by forcing an intent declaration where what the agent intends to do, not how it plans to authenticate. This declared intent is then analyzed and decomposed into a closed, task-specific set of concrete actions, from which a least-privilege permission blueprint is generated.
Platforms like Oasis operationalize this through an intent-aware analysis pipeline that translates high-level intent into precise technical permissions and evaluates them using deterministic policy engines (e.g., OPA), ensuring decisions are auditable, explainable, and not dependent on probabilistic LLM judgment. Critically, policy is evaluated prior to credential issuance, preventing agents from being deployed with standing privileges or “master keys.” An Agent Control Plane can further enforce policy-at-creation, ensuring agents are born constrained rather than remediated later. Contextual guardrails extend this model by allowing step-up enforcement for high-risk actions such as bulk data access using human-in-the-loop or AI-in-the-loop approval workflows, as seen in Silverfort’s intent-based enforcement approach. By decoupling intent from authentication and inserting deterministic authorization ahead of access, Phase 2 creates a governed, auditable translation layer that safely converts agent intent into narrowly scoped, approved permissions without sacrificing agent autonomy or enterprise control. Critically, Phase 2 stops at authorization: it determines what access is allowed, but does not yet issue credentials. That responsibility belongs to the next phase.
Our analyst Lawrence Pingree extensively written from last week. Please see everything in his report here titled: The Future of Just-in-Time Trust (JIT-TRUST) for AI Users and Agents.
Phase 3: Broker & Inject With Intent-Governed Access Fulfillment (Zero Standing Privilege)
Phase 3 operationalizes intent-based authorization by binding deterministic policy decisions directly to credential issuance, enforcing Zero Standing Privilege (ZSP) as an execution model rather than a static posture. The core problem this layer solves is that long-lived credentials (API keys, service account secrets, embedded tokens) remain the dominant attack vector in modern breaches, especially in agent-driven workflows where credentials are frequently hardcoded, over-scoped, and difficult to rotate. In this phase, access is no longer something an agent possesses; it is something temporarily brokered, injected, and revoked per task.
When an agent needs to act, it does not authenticate directly to the target system or hold downstream secrets. Instead, it initiates a handshake with a credential broker or access gateway, presenting its verified identity and previously authorized intent. The broker re-evaluates this request against deterministic, intent-aware policies derived from Phase 2 and, if approved, dynamically mints a short-lived, precisely scoped credential aligned only to the specific action being performed. This may take the form of a five-minute cloud session token, a narrowly scoped OAuth token, or a one-time database credential.
Crucially, this credential is injected at runtime. For example, directly into the API request or ephemeral environment context without ever being exposed to the agent’s code or stored on disk. Vendors implement this pattern in different ways, but the outcome is consistent: agents operate with no standing access, credentials exist only for the duration and scope of an approved intent, and privilege is automatically revoked upon task completion or expiration. By tightly coupling intent-aware, auditable policy enforcement with just-in-time credential brokerage, Phase 3 ensures that even if an agent or its execution environment is compromised, stolen credentials cannot be reused, replayed, or leveraged for lateral movement. Policy becomes executable, access becomes ephemeral, and ZSP becomes enforceable at machine speed.
Phase 4: Runtime Enforcement, Audit, and Automated Response
Phase 4 addresses the unavoidable reality of agentic systems: authorization alone is insufficient once execution begins. Even when an agent’s intent has been correctly analyzed (Phase 2) and access has been safely brokered through ephemeral credentials (Phase 3), agents remain susceptible to non-deterministic behavior, prompt injection, tool misuse, or logic drift during runtime.
This phase, therefore, focuses on continuous monitoring, enforcement, and rapid termination, ensuring that access remains valid not just at the moment of issuance but throughout execution. The core challenge is that an agent can become dangerous after it has been legitimately authorized by deviating from its approved behavior, escalating actions, or accessing data outside its expected baseline.
Phase 4 introduces a runtime threat layer that continuously observes agent activity streams and correlates signals into contextual threat cases rather than isolated alerts. Platforms such as Astrix, Silverfort, and Cyata emphasize correlating usage patterns, historical baselines, and contextual metadata to distinguish between legitimate high-volume automation and malicious or compromised behavior. A central control in this layer is behavioral drift detection: if an agent authorized for read-only operations attempts write actions, begins accessing unfamiliar systems, or rapidly expands its data footprint, the system flags this deviation as anomalous.
Crucially, the effectiveness of Phase 4 depends on the design decisions made earlier because identities and credentials are scoped and time-bound, enforcement becomes decisive. Instead of attempting complex remediation, the system can invoke an immediate kill switch by revoking or simply refusing to renew ephemeral credentials, terminating sessions in real time and cutting off access at machine speed. In parallel, the platform maintains comprehensive audit trails that bind runtime actions back to agent identity, declared intent, approvals, and ownership, supporting forensic analysis, compliance reporting, and governance workflows. Over the agent lifecycle, this layer also automates credential rotation, revocation, and decommissioning, ensuring that dormant or orphaned agents cannot persist as latent risk. Integrated with identity governance processes, Phase 4 enables periodic review of active agents, ownership validation, and evidence-based AI governance for auditors increasingly focused on autonomous system risk. Together, runtime monitoring, scoped and time-based identities, and automated termination transform access from a static grant into a continuously enforced state—ensuring that when agents drift, misbehave, or are compromised, trust is withdrawn instantly rather than discovered after damage is done.
Actionable Recommendations for IAM & Identity Security Leaders
The transition to agentic systems does not require ripping out existing IAM infrastructure, but it does require acknowledging that traditional identity controls were never designed to govern the new categories of agents at machine speed. The most successful programs will treat agentic identity as an overlay control plane, introduced incrementally, and enforced where it delivers immediate risk reduction.
Phase 1: Legacy Identity Debt Cleanup (Immediate Risk Reduction)
Before agents can be governed safely, legacy identity debt must be addressed. These new categories of agents will inevitably discover and exploit it.
-
Identify and rotate unmanaged database users, local accounts, and shared credentials.
-
Inventory existing service accounts and API keys to surface orphaned non-human identities.
-
Remove hard-coded secrets from endpoints, scripts, and CI/CD pipelines to eliminate easy leakage paths.
This phase is unglamorous but critical. Without it, agentic controls sit on top of a compromised foundation.
Use existing IdP investments
Most enterprises should continue leveraging their existing identity providers (Okta, Entra, Ping) for human authentication, MFA, and step-up controls. However, leaders must be clear-eyed: IdPs are a substrate, not a solution, for agent governance. Enterprises need something new. The agent problem is not authentication, it is delegation, authorization, and runtime control. We recommend treating the IdP as the anchor for user identity, but introduce agent-specific controls above it that manage intent, scope, and execution. Conflating “agent login” with “agent governance” will stall progress.
Phase 2: Governance & Visibility (Make Agents Legible)
Once legacy exposure is reduced, we recommend focusing on visibility and accountability.
-
We have outlined different mechanisms above. We recommend organizations use API / EDR- and endpoint-based discovery to identify shadow agents, local developer tools, and unsanctioned automation.
-
Mandate owner attestation and business justification for every discovered agent.
-
Establish session-level logging or recording for high-risk agent workflows to ensure auditability and post-incident reconstruction.
At this stage, the goal is to ensure no agent operates anonymously.
Leverage Idp to connect attribution and ownership
Before introducing new policy engines or credential brokers, organizations must establish clear attribution. Every agent, whether an internal copilot, automation bot, or customer-facing AI workflow must have a human owner, an explicit business purpose, and a defined blast radius. This is non-negotiable. Without ownership, security teams cannot govern lifecycle, enforce policy, or respond to incidents. Prioritize user-driven agents first (internal copilots, support bots, productivity agents), where blended identity provides immediate value by separating user permissions from agent permissions while preserving accountability. This alone reduces over-privilege and simplifies incident response.
Phase 3: Intent-Aware Autonomy (Controlled Execution)
With visibility and ownership in place, organizations can safely enable autonomy.
-
Migrate new AI projects to a brokered access model, where agents authenticate through a centralized control plane rather than directly to target systems.
-
Enforce policy-driven, intent-aware authorization that translates declared tasks into minimal, auditable permission scopes.
-
Issue short-lived, task-specific credentials and phase out standing privileges entirely.
This is where Zero Standing Privilege becomes operational, not theoretical. Agents gain autonomy without inheriting permanent access.
Future Trends & Predictions
This category is rapidly evolving and faster than we can imagine, so it’s hard to make a guess on the future. However, one thing we can certainly say is that autonomous systems will force identity security to evolve faster than any prior shift in enterprise IT. The central issue is not that agents are “new users,” but that they execute actions at machine speed with non-deterministic behavior and delegated authority. This is a combination that breaks the assumptions behind legacy IAM, IGA, and even modern PAM. As a result, the market is converging on three structural shifts that will define the next generation of identity and access control.
1) The rise of the centralized identity broker: “SSO for Agents”
Enterprises will increasingly stop allowing agents to connect directly to SaaS APIs, cloud consoles, and infrastructure endpoints with embedded credentials. Direct integration is operationally convenient, but security-incoherent: it creates a sprawl of long-lived tokens, unclear accountability, and inconsistent policy enforcement across every agent toolchain. The emerging replacement is a centralized broker – almost similar to an “SSO for Agents”, but one that becomes the default entry point for agent access. This broker does more than authenticate; it standardizes how agents request access, translates declared intent into minimal permissions, mints short-lived credentials, and enforces policy in one place. The pattern mirrors what happened with SSO for humans: enterprises eventually centralized authentication because distributed login created chaos.
The difference now is that centralized brokering must extend beyond login into intent, delegation, and runtime governance, because agents are not just authenticating, they are executing workflows. In the next phase of maturity, this broker becomes a control plane that security teams can operate like infrastructure: measurable, enforceable, auditable, and resilient.
2) Agent-to-Agent (A2A) protocols become a first-class governance problem (near-term future risk)
Today most controls assume a human is the initiating actor and the agent is an assistant. That assumption will not hold. The more agentic systems mature, the more work will shift from “human → agent” to agent → agent: planners delegating to executors, copilots spawning sub-agents, and workflows chaining across tools and organizations. This creates a new trust boundary: how agents authenticate and verify each other, how authority is delegated, and how intent is propagated across multi-step autonomous workflows. Security architects will need to govern A2A communication the way they once governed service-to-service communication except now the transactions are probabilistic, goal-driven, and often mediated through tool protocols rather than APIs alone.
Expect enterprise policy to evolve into “workflow governance”: what types of agent delegation are allowed, what verification must occur before an agent can call another agent, and how downstream actions remain constrained to an upstream-approved scope. A2A trust will become a major design constraint for both product builders and defenders.
3) A unified access layer collapses silos between NHI, workload identity, and agentic identity
The distinction between “non-human identity,” “workload identity,” and “agent identity” will not survive at scale. These categories exist today because they are managed by different teams, governed by different tools, and used in different contexts. But agentic systems blur the boundaries: agents run as workloads, consume NHIs, delegate from users, and operate across SaaS, cloud, and endpoint surfaces.
The inevitable outcome is convergence into a single dynamic access layer where identity becomes a temporary state granted continuously based on context, validated intent, and bounded execution. In that future, “identity” stops being a directory object and becomes an ephemeral control primitive: a short-lived authority token representing who is acting, on whose behalf, for what purpose, and within what scope. This unification will also reshape governance. Instead of periodic access reviews and static entitlement models, organizations will move toward continuous enforcement: access is granted for an objective, not assigned as a standing condition.
What this means for CISOs and IAM leaders
These trends point to a simple conclusion: identity is becoming the control plane for autonomy. The security goal is no longer just to prevent unauthorized login; it is to ensure that autonomous action remains attributable, bounded, and terminable in real time. Organizations that win will treat agentic identity as an engineered system: inventory first, deterministic policy next, brokered ephemeral access by default, and runtime kill-switch enforcement as a standard operating capability. The ones that lose will treat agents as “just another app integration” and will discover, after the first incident, that machine-speed execution makes legacy identity failures catastrophic.
Key Vendors Solving This Risk
The remainder of the report grounds this architecture in real-world implementation patterns through case studies and representative vendors. We’ve partnered with 5 vendors who are leading innovation in this new ecosystem. They include:
-
Astrix
-
Oasis
-
Aembit
-
Cyata
-
Silverfort
Each vendor is analyzed based on where it fits across the four phases: 1) visibility and inventory, 2) intent-to-policy translation, 3) credential brokerage and secretless injection, and 4) runtime enforcement and response, highlighting both strengths and gaps. The goal is not to declare a single “winner,” but to provide security and IAM leaders with a practical lens for evaluating how the market is converging on a unified access control plane for autonomous systems, and how to assemble an end-to-end program that is deployable today while aligned with the inevitable future: centralized brokering, agent-to-agent governance, and identity as a temporary, continuously enforced state.
Vendor Overview Differences
Appendix
Appendix 2
*****
Cyata: Control Plane for Agentic Identity
Cyata came out of stealth on July 30, 2025, when it officially launched its platform for securing AI agents and its seed funding round of $8.5 million. It was founded by security researchers and forensics leaders (with backgrounds from Unit 8200, Check Point, and Cellebrite).
Cyata is positioned as an agentic identity security platform, positioned as “the control plane for agentic identity.” Its core mission is to enable enterprises to discover, observe, and govern AI agents such as copilots, chatbots, and task-driven agents, thereby addressing the visibility and governance gaps left by traditional Identity and Access Management (IAM) systems. Cyata’s solution spans across desktop and SaaS environments, providing comprehensive coverage for the modern AI-augmented workforce.
Main Product Modules
The core framework behind their product is focused on becoming the “control plane for agents.” As opposed to embedding controls inside a single AI ecosystem or agent runtime, Cyata is designed to apply governance across heterogeneous enterprise environments. This includes agents operating across endpoints, browsers, SaaS applications, and PaaS services, enabling consistent policy enforcement even when agents span multiple vendors and execution contexts.
Based on Cyata’s platform is structured around three core modules:
-
Discover: Provides turnkey discovery to enumerate all AI agents, their credentials, scopes, and activities across desktops, browsers, and SaaS environments.
-
Explain: Offers contextual timelines and intent capture, linking agent actions to motivations and owners for auditing and investigations.
-
Control: Implements real-time guardrails, just-in-time permissions, human approvals, and automated remediation for policy violations.
Technical Capabilities
Cyata’s platform architecture is organized around three core capability areas: visibility, observability, and governance designed to give security teams practical control over how agents are discovered, understood, and constrained in real-world enterprise environments.
Agent Discovery and Mapping
Cyata’s technical differentiation begins with discovery. The platform provides broad visibility into AI agents operating across endpoints and SaaS environments, directly addressing the problem of unmanaged “shadow” agents. Cyata maps each agent to a human owner, associated tokens, permissions, and effective access, enabling organizations to establish accountability where none previously existed. Its endpoint-led approach focused on Windows and macOS, with selective Linux support uses non-persistent scanning rather than always-on agents, reducing deployment complexity and operational risk. This makes discovery feasible at scale without introducing significant performance or security trade-offs.
Additionally, we would add that Cyata’s discovery pipeline has demonstrated rapid adaptation to newly released agent frameworks. For example, support for the Antigravity agent framework was added after its public release and subsequently surfaced in approximately 70% of Cyata deployments shortly thereafter. This highlights both the prevalence of emergent agent tooling in enterprise environments and Cyata’s ability to detect and map new agent classes before they become unmanaged risk.
Agent Observability
Where many tools stop at activity logging, Cyata extends observability by preserving contextual intent alongside agent actions. The platform maintains detailed, time-sequenced audit trails that help explain not just what an agent did, but why it did it. This capability materially improves incident investigation and compliance reporting in agent-heavy environments, where autonomous behavior can otherwise obscure accountability. From an analyst perspective, this intent-aware telemetry is a meaningful step toward making agentic activity auditable in a way security and risk teams can realistically operationalize.
Governance and Policy Enforcement
Cyata emphasizes governance through enforceable posture rather than attempting to proxy or instrument every agent at runtime. The platform supports least-privilege controls, human-in-the-loop approvals, and policy guardrails that limit agent behavior before risk materializes. Automated remediation, including the ability to disable high-risk agents, is available where enforcement is required. Integration with identity providers, EDR/MDM tools, and SaaS platforms allows policies to be applied using existing enterprise control points. Risk mapping to frameworks such as OWASP and MITRE ATLAS further aligns Cyata’s agentic controls with established security and compliance practices.
Voice of the customer (CISO, Mercury Validation)
Cyata’s positioning as an agentic identity control plane is reinforced by customer validation from a leading financial technology company. Branden, Head of Information Security at Mercury, first discovered Cyata approximately six to eight months ago through routine startup briefings and ultimately selected the platform as Mercury’s agentic identity solution after identifying visibility gaps that existing AI tooling could not address.
Mercury’s adoption was driven by a real-world insider risk scenario. Following an internal investigation, the security team discovered that the organization’s top Cursor user was developing code for a personal startup rather than contributing to company projects—activity that was invisible to existing tools such as Cursor and OpenAI. Cyata filled this gap by providing identity-based visibility into who was using which AI tools, how they were being used, and under what contextual risk profile.
According to Brandon, Cyata’s strength lies in its ability to apply identity-based risk context to agentic activity. For example, an InfoSec team member experimenting with untrusted MCPs represents a materially different risk than a non-technical employee engaging in similar behavior. Cyata enables this differentiation by tying MCP usage, hardcoded credentials, and agent activity directly back to user identity, role, and organizational context.
As both a paying customer and design partner, Mercury works closely with Cyata to build role-based rules across different user populations. Cyata’s data is combined with Asterisk for non-human identity management, allowing Mercury to maintain end-to-end visibility from human identity through to API keys and OAuth tokens. Recent integrations with platforms such as Claude, Okta, Google, and OpenAI further extend Cyata’s coverage, although cloud-native integrations remain early and are still being operationalized.
Overall, Mercury’s experience highlights how Cyata addresses a practical and growing enterprise challenge: enforcing differentiated governance over agentic AI usage based on identity, role, and intent-based capabilities that traditional AI tools and static NHI platforms were not designed to provide.
Differentiators
Cyata distinguishes itself in several ways:
-
Agent-First Identity Model: Unlike traditional non-human identity (NHI) or service account management, Cyata focuses on the unique behaviors and risks of autonomous agents, which are dynamic and often lack a formal registry.
-
Intent-Aware Observability: Cyata does not just record what an agent did, but also why it acted, providing context that is essential for understanding AI-driven operations.
-
Multi-Surface Activation: The platform supports rapid discovery and enforcement across endpoints, browsers, and SaaS, enabling coverage for diverse agent deployment models.
-
Endpoint-Led Approach: Its non-persistent endpoint scanning allows for deep discovery without the drawbacks of traditional persistent agents or eBPF-based monitoring.
Competitive Landscape
Cyata operates in a rapidly evolving segment of the cybersecurity market, alongside vendors such as Zenity, which has increasingly positioned itself around agentic governance within Microsoft-centric environments, and Silverfort, which approaches the space primarily from a non-human identity (NHI) and service account security perspective. These differences reflect fundamentally distinct architectural philosophies rather than incremental feature variation.
This distinction is particularly relevant for enterprises operating heterogeneous technology stacks. Cyata’s ability to apply a single policy consistently across agents running in different environments, such as Claude Code, ChatGPT browser sessions, and Copilot Studio illustrates why its “control plane” model is materially different from ecosystem-bound point solutions. Rather than embedding controls within a single agent framework or execution path, Cyata is designed to enforce governance across endpoints, browsers, SaaS, and PaaS services.
Cyata’s differentiation stems from its deep vulnerability research pedigree, endpoint-led discovery model, and emphasis on agent-specific governance and observability. While many competing platforms prioritize inline, step-level controls tightly coupled to a single ecosystem, most notably Microsoft, but generally Cyata is architected for cross-vendor, cross-platform environments where agents span multiple surfaces and deployment models. This posture-first approach reflects a deliberate design choice aimed at enterprise heterogeneity rather than a reliance on tightly integrated runtime instrumentation.
That said, Cyata’s strong focus on endpoint- and identity-centric discovery, combined with intent-aware “reason capture” auditability, can raise questions around the depth of inline, step-level runtime prevention for certain agent platforms. Competitors such as Zenity emphasize this capability heavily in Microsoft ecosystems, positioning controls directly within agent execution paths to address risks such as prompt injection and data exfiltration. Additionally, as a newer entrant emerging from stealth in mid-2025, Cyata will need to demonstrate continued scalability and broaden coverage across a long tail of SaaS-based agent platforms, including deeper pre-built integrations and enterprise hardening around reporting, global deployments, and operational workflows.
Summary
Broadly, organizations should view Cyata as a complementary control layer for agentic risk rather than a replacement for established IAM or NHI platforms. Traditional IAM and NHI solutions remain mature in credential lifecycle management, authentication enforcement, and enterprise-scale reliability areas Cyata does not seek to displace. Instead, Cyata’s reliance on integrations with existing identity providers and NHI tooling underscores the importance of strong underlying identity hygiene, as weaknesses in those systems can introduce downstream dependency risk.
Overall, while NHI-focused platforms primarily manage credentials, secrets, and static API permissions, Cyata emphasizes discovery, intent-aware observability, and agent-specific governance. By mapping agents to human owners and enforcing posture-based policies around agent behavior, Cyata operates closer to runtime and behavior-aware controls for autonomous systems, addressing gaps that traditional IAM and NHI products were not designed to cover.
While Cyata remains in an early growth phase, initial customer deployments have demonstrated the effectiveness of its endpoint-first, non-persistent discovery approach. The platform is already operating in scaled production environments across the mid-market, with individual customers scanning tens of thousands of targets, highlighting both technical feasibility and operational agility.
Customers have reported frequent “surprises” in agent inventories, even among well-informed development teams, underscoring the prevalence of shadow AI and the need for automated discovery and remediation. Cyata’s ability to surface misconfigurations and overly permissive credential grants has driven immediate corrective action in pilot and early production environments, reinforcing the practical value of its agentic identity control plane.
Oasis Security: Analyst Overview of an Emerging Agentic Identity Control Plane
Oasis Security has emerged over the past few years as one of the leading Non-Human Identity (NHI) security companies. It is gradually establishing itself as the foundational platform for agentic identity and access control. Agents, at their core, are sophisticated non-human identities with unique properties like probabilistic behaviour, action chaining, and machine-speed execution. Oasis’s deep expertise in NHI discovery, lifecycle management, and context mapping provides the natural foundation for managing these new identity types. Oasis is positioned to become a strong control plane that orchestrates across decentralized identity stacks.
The platform’s core strength lies in its unique ability to discover, inventory, and govern the vast landscape of machine identities that are typically invisible to legacy Identity and Access Management (IAM) and PAM solutions. Oasis delivers deep NHI discovery across different environments, including cloud, SaaS applications, on-prem and enterprise endpoints.
Crucially, its Identity Threat Detection and Response (ITDR) capabilities map the complete identity context, including ownership, usage, permissions, and dependencies, giving security teams clear visibility into the acting entity, whether human or machine. Based on our analysis, this robust NHI foundation positions Oasis to lead the evolution of enterprise security, positioning it for a future in which autonomous and semi-autonomous AI agents rapidly become the primary operational actors across organizations.
At its core, Oasis introduces Agentic Access Management (AAM), an intent-aware, policy-driven identity layer that sits between AI agents and enterprise resources (SaaS apps, cloud infra, data platforms, and on-prem systems). Rather than granting agents standing credentials or inherited human access, Oasis converts every agent interaction into a short-lived, least-privilege session that is explicitly scoped, time-bound, and fully auditable.
What differentiates Oasis is that it treats agents not as extensions of users or workloads, but as a new identity class that requires fundamentally different access controls. As the industry has observed, Agents are probabilistic and non-deterministic, and can chain actions across systems at machine speed. Oasis’ AAM architecture is designed to reflect this reality by decoupling intent, policy, permission construction, and credential issuance into a segmented control flow that is deliberately auditable and deterministic where it matters most.
How Oasis AAM Works in Practice
Inventory and Visibility In Agents
Oasis achieves agent visibility by instrumenting the environments where agents actually run, rather than relying on any single AI platform or LLM vendor. At the endpoint level, Oasis integrates with EDR platforms to collect telemetry from user devices and servers, scanning local configuration files and runtime artifacts to detect MCPs, locally deployed agents, and the secrets or API keys embedded within those configurations. This approach is model-agnostic: Oasis does not need to understand whether an agent is powered by OpenAI, Claude, Gemini, or another LLM, because it observes the identity and configuration layer beneath the agent, not the model itself. In parallel, Oasis establishes direct integrations with cloud services and agentic platforms such as Copilot, Glean, Cursor, and other AI-native tools to inventory centrally managed agents and delegated-access workflows. By correlating endpoint telemetry, cloud logs, and SaaS integrations, Oasis builds a unified inventory that links agents to the non-human identities they consume, the systems they touch, and the endpoints or users that initiated them.
Oasis’ AAM architecture is implemented as a hybrid SaaS plus customer-side system. The cloud-hosted SaaS control plane is responsible for interpreting agent intent, enforcing enterprise policy, and generating ephemeral “identity blueprints.”
Optionally, but importantly a core differentiator for Oasis is that the customer-side component deployed inside the enterprise perimeter handles execution, credential provisioning, session isolation, and audit capture, ensuring that secrets and identities never leave the customer environment or become visible to the agent itself. The customer-side component is available for specific data residency or compliance requirements, but it’s not required. This deployment flexibility is an important one for their customers.
The process begins with humans authenticating with AAM via SSO before agents can make requests. An important reason for this architecture is that this inbound authentication is critical because their policy evaluation is both actor-aware AND agent-aware. This allows them to know WHO is using the agent to evaluate the appropriate policy, though this doesn’t mean the agent is limited to the user’s existing permissions. Depending on the use case and policy configuration, an agent might receive elevated permissions beyond what the user has (similar to a PAM-like model), but the system still needs to know the actor’s identity to make that policy decision.
Agents interact with AAM through access request tools that are explicitly designed to capture what the agent is trying to do rather than how it should authenticate. The process begins with an “Initiating Agent” interacting with AAM’s access request tools. Instead of asking for a specific API key or role, the agent expresses intent in “human-reviewable terms,” such as action type (e.g., read, write), target system (e.g., Salesforce, production DB), and scope. The goal is that the abstraction layer ensures that access requests are readable by security teams and independent of the underlying IAM permissions required to fulfill them.
Intent is expressed in human-reviewable terms: action type, target system, scope rather than raw permissions or API keys. This design choice ensures that access requests remain understandable, reviewable, and decoupled from vendor-specific IAM complexity.
Once intent is declared, it is passed to the Intent Evaluator, the only component in the flow that leverages LLMs. Its role is limited to decomposing high-level intent into discrete, least-privilege action requirements per system. Importantly, LLMs are not trusted with enforcement. The resulting action requirements are fed into resource-specific Blueprint Generators, which translate intent into closed, deterministic permission sets using predefined templates informed by vendor permission models and documentation.
These blueprints are then evaluated by a deterministic and OPA-based policy engine. This is a non-LLM control plane that enforces enterprise rules around scope, environment, approvals, and risk constraints. Only after passing this gate are identities provisioned.
Identity creation happens via a Just-In-Time (JIT) provisioning engine inside the customer environment, which issues short-lived non-human identities (NHIs) that are automatically revoked once the task completes or a TTL expires.
It’s important to add that credentials are never injected into the agent. Credentials are used to spin up MCP servers within AAM just-in-time. AAM then acts as a secure proxy, using the inbound authentication details to broker access between the approved agent and their associated MCP servers. This is how we ensure secrets never leave the AAM boundary and never become visible to agents, even at runtime. The agent interacts with AAM’s proxy interface; the agent never sees, stores, or handles credentials directly.
From NHI Management to an Agentic Identity Control Plane
Historically, Oasis built its platform around non-human identity (NHI) security, focusing on discovery, ownership mapping, lifecycle management, posture assessment, secrets rotation, and decommissioning. This foundation proved strategically important as AI adoption accelerated. Agents, in practice, rely on chains of NHIs: API keys, OAuth tokens, service accounts to perform work. Oasis’ early investment in NHI discovery and lifecycle management now enables it to stitch together an agent-centric view that maps agents directly to the identities they consume.
In the agentic context, Oasis extends these capabilities by dynamically creating NHIs per agent action, continuously monitoring usage, and applying ITDR-style anomaly detection to agent behavior. The platform can already detect anomalous consumption patterns, geographic anomalies, and suspicious identity usage, and Oasis has signaled plans to deepen agent-focused ITDR by correlating behavior across agent chains and privilege escalation paths.
Strategically, Oasis’ stated north star is to become a centralized credential issuance and policy broker for agents, effectively an identity control plane where any agent authenticates, requests intent-scoped access, and is governed by centralized policy. While today’s focus remains on agents and NHIs, Oasis frames AAM as a precursor to a broader, context-driven access model that could eventually extend to workloads and, philosophically, even humans.
Analyst Takeaway
Overall, Oasis AAM addresses agentic identity security through intent-aware analysis that translates high-level agent goals into least-privilege, and just-in-time access without standing credentials. Oasis envisions becoming a centralized control plane for orchestrating identity access where agents authenticate through the platform for dynamic and context-driven policy enforcement. This positions AAM as the orchestration layer that makes agentic access practical and secure across fragmented enterprise environments. They see themselves co-working and integrating with existing iDPs.
We’re not an identity provider, we’re a control plane that orchestrates across decentralized identity stacks. We work with existing IdPs rather than replacing them. The way we see it, Identity stacks can’t be centralized in modern enterprises, they’re inherently fragmented across cloud providers, SaaS apps, on-prem systems. But the control plane can be centralized. We interoperate with multiple IdPs and systems of record rather than trying to replace them. We would position their AAM as the orchestration layer that makes agentic access practical and secure across fragmented enterprise environments.
The company’s roadmap is focused on continued support for legacy NHI challenges (database users, local accounts) critical to enterprise adoption, and expanded AI capabilities including deeper agentic platform integrations, ITDR for agent chains, privilege escalation detection across multi-agent workflows, and AI-assisted scope provisioning for developer applications. This dual focus reflects Oasis’s strategy to serve as the convergence layer between traditional NHI management and the emerging agentic identity control plane.
Oasis aims to reconstruct access management around the realities of agentic systems. By combining intent-aware analysis, and deterministic policy enforcement / ephemeral provisioning, Oasis is laying the groundwork for what an agent-native identity control plane could look like.
If agent adoption continues on its current trajectory, the architectural principles embodied in Oasis AAM zero standing privilege, intent-based access and continuous verification are likely to become table stakes. Oasis’s advantage is arriving at these principles early with the mature NHI foundation to execute across real-world fragmented environments. While competitors pursue centralized registries (impractical) or require full system ownership (SPIFFE), Oasis’s orchestration model works with existing infrastructure. This makes it a durable architectural advantage, not just timing.
Astrix Security: Identity-First Platform for AI Agent Security
Astrix Security is emerging as a key platform at the convergence of AI agent security and non-human identity (NHI) security. As AI agents increasingly operate as intelligent, LLM-based services with direct access to enterprise systems and data, non-human identities become the core mechanism that enables what those agents can access and affect across the organization. They were built on the foundational insight that AI agents cannot be secured without securing the non-human (machine) identities that power them.
Founded in 2021 and now with $85 million in funding from leading firms including BVP, Menlo Ventures, and Anthropic, Astrix pioneered the NHI security category and coined the term at RSA Conference 2023, where the company was an RSA Innovation Sandbox finalist. Astrix also leads the OWASP NHI Top 10 project and, in collaboration with CIS, the AI Agent Cybersecurity Matrix, contributing to industry guidance for securing AI agent environments. The company has evolved its platform to become the first amongst its peers to deliver an end-to-end approach to AI agent security through Astrix’s Agent Control Plane (ACP) and a unified Discover-Secure-Deploy framework.
Astrix’s platform applies a threat-driven, continuously monitored security approach to AI agents and non-human identities through three integrated capabilities:
-
Discover
-
Secure
-
Deploy
Discover & Inventory AI Agents
The Discover capability delivers continuous, real-time inventory of AI agents, NHIs powering them, as well as MCP servers across cloud (AWS, Azure, GCP), SaaS (Salesforce, GitHub, Slack, Workday), on-premises systems (Active Directory, SAP), and AI platforms (OpenAI, Copilot, Gemini, Anthropic, Agentforce), with the ability to extend coverage to additional platforms through a bring-your-own-source (BYOS) model. This inventory is enriched with contextual intelligence that maps ownership, permissions, accessed resources, and usage patterns, enabling organizations to assess risk and prioritize remediation efforts.
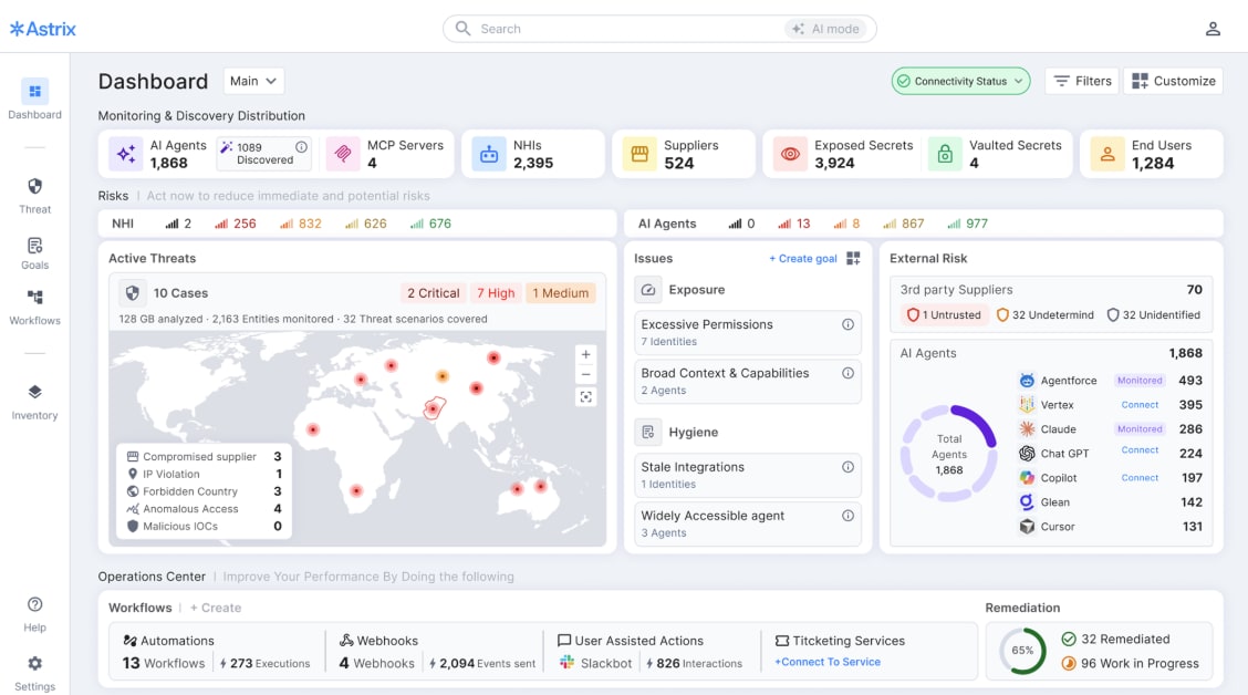
The Astrix Platform Dashboard
MCP Servers, Secrets, and Shadow AI Coverage
The platform extends discovery to MCP servers and secrets across the entire technology estate spanning secret vaults (HashiCorp, AWS Secrets Manager), identity providers (Okta, Entra ID), and even endpoint devices via EDR integrations (CrowdStrike, SentinelOne, Microsoft Defender). It extends to official and unofficial MCP servers, whether deployed locally on developer machines or remotely in cloud environments, capturing both sanctioned implementations and home-grown integrations that often proliferate without security oversight. Astrix also applies advanced fingerprinting (without a direct integration) techniques to detect shadow AI agents including the use of unauthorized AI tools like ChatGPT, Claude Code, Cursor, or custom-built agents that bypass IT approval processes.
As Astrix operates at the non-human identity layer, with visibility into credentials, service accounts, API keys, OAuth applications, and MCP-related identities, the platform is positioned closer to the underlying access mechanisms AI agents rely on. This proximity enables fingerprinting methods that are difficult to replicate for tools operating only at the AI application or prompt layer.
Fingerprinting is further informed by forensic behavioral analysis, combining static identity attributes with dynamic usage signals and behavioral patterns over time. This allows Astrix to detect shadow AI activity based on how agents access systems and data, rather than relying solely on static configuration or tool identification.
Astrix enriches every discovered AI agent and identity with contextual attributes such as Owners & consumers (human attribution) or such as permissions (actual vs granted).
Secure: Posture Management & Threat Detection
The next step we saw from their product is that it has the capability to address posture management (identifying excessive privileges, configuration weaknesses, hard-coded credentials, and ownership gaps), while also detecting anomalous behavior and compromised identities through Astrix’s Agentic Detection & Response (ADR).
An important aspect of AI agent security addressed by Astrix is third-party and supply-chain risk. As enterprises increasingly adopt AI through procured platforms, SaaS integrations, agentic extensions, and MCP servers, a growing portion of agent access and execution originates outside direct organizational control. These external dependencies introduce high-impact risk, as compromised vendors, integrations, or extensions can operate with privileged non-human identities inside enterprise environments.
This risk was illustrated just recently in Astrix’s analysis of MoltBot, one of the first widely observed autonomous AI agents, which demonstrated how agentic extensions and external integrations can evolve rapidly, accumulate privileged access, and operate beyond the visibility of traditional security controls, creating meaningful enterprise exposure.
OpenClaw/Moltbot exploit alert as flagged in the Astrix platform
Astrix has demonstrated a pattern of proactive identification and mitigation of such risks before public disclosure or exploitation. In multiple cases, the platform identified compromised or misused third-party non-human identities, including incidents where affected vendors were notified directly.
In another example, Astrix identified malicious AI-powered Chrome extensions that were subsequently blocked by a majority of customers before being publicly disclosed as malicious. This focus on third-party identity exposure allows organizations to reduce supply-chain risk tied to AI agents rather than relying solely on vendor attestations or delayed disclosures.
Astrix’s Secure capability addresses the endemic hygiene problems that plague non-human identities and AI agents through comprehensive posture management that identifies and remediates excessive privileges, configuration weaknesses, credential exposure, and ownership gaps across the entire agentic ecosystem, where identity misconfiguration directly translates into enterprise-level risk.
The platform performs least-privilege analysis by comparing permissions granted to each NHI against actual API usage over a configurable baseline period (typically 90 days), surfacing over-permissioned accounts where granted entitlements far exceed functional requirements expanding the blast radius of potential compromise. For example, flagging a GitHub service account with repository admin rights across all repos that only performs read operations on three specific repositories for privilege reduction. Configuration assessments detect vulnerable setups including agents with write/delete permissions that should be read-only, NHIs exposed to the public internet without IP restrictions, service accounts shared across multiple applications, and secrets stored in non-rotatable formats or embedded in application code rather than retrieved from vaults, as seen in recent real-world agentic incidents.
Astrix automatically assigns ownership by tracing the creating user from audit logs and system metadata, then enforces attestation workflows where owners must periodically confirm the continued business need for each agent and NHI under their responsibility. This creates a forcing function for lifecycle hygiene where agents that cannot be attested (because the owner departed or no longer recognizes the entity) are flagged for decommissioning. Organizations can define and continuously audit policy compliance across dimensions such as “all production agents must use short-lived credentials from vaults,” “no service accounts may have write access to HR systems,” or “agents processing PII must have designated DPO ownership.” These controls are applied continuously rather than through periodic review cycles, allowing security and IAM teams to identify risk as access and ownership change, not weeks or months later.
These posture findings, third-party exposures, and real-world agentic incidents are unified through Astrix’s Threat Center, which provides a single operational view of AI agent and non-human identity threats and is continuously informed by Astrix’s ongoing research and incident analysis.
Behavioral Threat Detection & Automated Response
Beyond static posture hygiene, Astrix provides behavioral threat detection through its Agentic Detection & Response (ADR) capability, which establishes baseline behavioral profiles for each agent and NHI, then alerts on anomalous activity that deviates from normal patterns. They address the critical blind spot where traditional security tools monitor human user behavior but lack visibility into non-human identity activity. Behavioral baselines are evaluated in the context of identity usage and access paths, allowing Astrix to detect risk when agents begin accessing new systems, expanding permissions, or operating outside expected environments.
Deploy Securely with the Agent Control Plane (ACP)
Deploy represents the stage where Astrix applies its full platform capabilities once organizations have visibility and security controls across their AI agents, MCPs, and NHIs.
Deploy brings together these capabilities together through Astrix’s Agent Control Plane (ACP), which enables secure-by-design agent provisioning through just-in-time, short-lived, precisely-scoped credentials issued via API, eliminating the need for developers to embed long-lived secrets in configuration files while enforcing policy guardrails, ownership attribution, and maintaining complete audit trails for compliance.
Conceptually, Agent Control Plane functions as a Zero Trust access layer for AI agents, applying identity-aware, least-privilege controls at the moment access is requested rather than relying on static credentials.
Agent Control Plane (ACP) enables organizations to provision AI agents that are secure-by-design from creation, significantly reducing the risk exposure window associated with agent deployment. Traditional agent deployment requires developers to provision long-lived credentials (API keys, service account passwords, OAuth tokens) with broad permissions, then embed those credentials in configuration files, environment variables, or code repositories where they remain static for months or years, creating a persistent attack surface. This model creates a persistent attack surface that scales as AI agent adoption increases.
Voice of Customer
Astrix serves Fortune 1000 enterprises including Autodesk, NetApp, Stanford University, Databricks, Workday, HubSpot, and Ecolab, achieving 0% customer churn and 140% net revenue retention metrics that reflect deep product-market fit in a category the company defined.
Leading Travel Company (Customer Experience)
To validate market dynamics, we spoke with a senior security leader at a Fortune 500 travel company using Astrix to govern AI agents while maintaining aggressive AI adoption velocity. The organization employs approximately 600 developers out of 1,500 employees and operates under a CEO mandate to “embrace AI” and “use AI as much as possible with maximum speed.” The core challenge was securing AI agent deployments without creating friction that would drive shadow IT.
The Value of Astrix in Practice: Visibility, Detection, and Control
This company’s approach centers on detective controls rather than preventive gates that would slow development velocity. Astrix enables this balance by providing complete visibility into the organization’s AI agent ecosystem delivering a comprehensive inventory of all GPTs, their associated connectors, and access permissions.
Astrix provided a complete inventory of GPTs and their connectors,” the customer noted, allowing the security team to understand exactly which agents exist, what data they access, and who controls them. This foundational visibility extended to identifying GPTs open to all employees, those with confidential data, and agents with over-permissive API keys: blind spots that previously existed in their environment despite governance policies and committee approvals, which the customer characterizes as “soft controls.”
The operational integration of Astrix into the travels company’s existing security infrastructure demonstrates the platform’s maturity. Alerts flow into the enterprise SIEM and are processed through established SOC workflows, eliminating the need for standalone monitoring. “Astrix alerts feed into the SOC operations process via SIEM,” he noted, where analysts investigate with resource owners and can mark alerts with “valid justification” to close the loop. The platform prioritizes a defined set of 8-9 high-risk scenarios including HR employees creating GPTs with confidential employee data, DBAs connecting ChatGPT to BigQuery with over-privileged API keys, and agents with write access to resources that may not be appropriate.
This detective approach allows security to intervene when necessary while maintaining development velocity: developers can create agents without notification if they don’t meet high-risk criteria (customer-facing, processing PII, or material impact), relying on Astrix to surface policy violations when risk emerges.
A particularly valuable capability for the organization is continuous permission monitoring and least-privilege enforcement. Astrix enables the security team to see what access each agent has and identify agents with permissions beyond read-only read-only. “[We] can see what access each agent has and identify agents with more than read-only permissions,” the customer highlights. Most alerts relate to agents with unnecessary write access to applications, enabling least-privilege enforcement without manual audits and addressing the common pattern of agents provisioned with broad permissions “just in case” and never right-sized.
Outcomes, Limitations, and Market Reality
Adoption of Astrix for AI agent security was a natural extension of an existing relationship. The organization was already using Astrix for non-human identity security before expanding into AI use cases, creating immediate operational synergy. “[We were] already using Astrix for identity security and non-human identity management before the AI use case,” he explains. Two to three engineers were already actively working with Astrix on IAM-related initiatives, and the platform’s strong integration with Google Workspace, critical for the organization being a “Google shop”, made it a natural fit alongside Okta within the organization’s best-of-breed identity strategy. The customer emphasized that Astrix complements rather than replaces, fitting into their best-of-breed strategy where they use the best tool for each capability rather than pursuing single-vendor consolidation.
Competitive Advantage Emerges Around The Convergence Thesis (Anchoring AI Agent Security in Non-Human Identity Control)
Astrix’s unique competitive advantage stems from being one of the few emerging identity platforms that addresses both legacy NHI remediation and agent AI deployment within a single integrated solution. This approach anchors AI agent security in non-human identity control, treating AI agents as enterprise identities whose risk is defined by the access, permissions, and downstream impact they hold across systems.
Underpinning this approach is Astrix’s identity-first, threat-driven, and enterprise-ready security philosophy. Astrix views AI agent risk as a function of what agents can access and impact across the enterprise, rather than how models behave in isolation. As a result, the platform emphasizes real access paths, behavioral drift, and downstream impact over static policy assumptions or predefined rules, while operating at enterprise scale across cloud, SaaS, and hybrid environments. This framing positions Astrix to support AI agent adoption without introducing friction, embedding security controls into existing workflows rather than relying on standalone enforcement points.
The broader competitive landscape generally spans two areas: pure-play NHI security specialists that excel at discovering and securing existing machine identities but lack deployment capabilities, and emerging AI security vendors that focus on prompt injection, model security, or data governance but don’t address the identity/access layer.
Astrix uniquely spans both areas by enabling organizations to use the Discover–Secure workflow to gain visibility and control over all AI agents, including sanctioned and shadow agents, MCP servers, and the thousands of existing NHIs that power them across enterprise environments, while leveraging the Agent Control Plane (ACP) to ensure new agents are deployed following secure-by-design patterns from day one. The technical integration between Astrix’s discovery, security, and deployment (powered by ACP) capabilities is reinforced through the Identity Graph, which allows deployment decisions to be informed by existing identity context and risk signals. When a developer requests credentials via ACP for a new agent, Astrix evaluates the risk context of similar existing agents: Are there other agents accessing this same system? What permission levels do they have? Have any of them been flagged for security findings?
Conversely, when the discovery platform identifies a risky NHI (e.g., a long-lived service account with excessive permissions and no recent activity), Astrix determines whether that identity is actively managed through Agent Control Plane or represents a legacy shadow identity that bypassed secure provisioning, and prioritize remediation accordingly. This bidirectional intelligence flow between discovery, security, and deployment is architecturally impossible for point solutions that only address one side of the lifecycle.
Astrix’s Identity Graph is a purpose-built graph database representing entities, such as AI agents, MCP servers, NHIs, secrets, systems, users, along with their relationships (uses, accesses, owns, authenticates-with) as first-class objects with rich metadata. Security is fundamentally about understanding relationships and context, not just cataloging assets. A service account with admin privileges might be high-risk or acceptable depending on what uses it (a sanctioned DevOps pipeline vs. a shadow agent), who owns it (active employee vs. departed contractor), where it’s used (production vs. development), and what it accesses (public data vs. PII). The Identity Graph makes these contextual questions first-class queries rather than requiring manual joins across multiple tools. This contextual intelligence powers Astrix’s differentiated risk scoring (incorporating deployment posture, usage patterns, and ownership status rather than just static entitlements) and policy learning (identifying patterns like “service accounts created by Team A have 3x more security findings than Team B” and codifying preventive policies).
—-
Aembit
Aembit IAM for Agentic AI Evaluation
Aembit has extended its workload IAM platform to handle autonomous and user‑driven AI agents, addressing the need for secure, auditable access in enterprise environments.
Background: Why Agentic AI Requires New IAM Controls
Aembit’s core thesis is that organizations want to implement a similar philosophy of access control for AI agents as they do for humans: One based on managing access policies instead of managing secrets. In addition to the difference in scale of agents and the speed at which they join and leave, agents speak specialized protocols (e.g., MCP), while services expect OAuth/OIDC, database logins or API keys.
Further they solve for the challenges around the heterogeneity of authentication protocols in an organization. Agents speak specialized protocols (e.g., MCP), while services expect OAuth/OIDC, database logins or API keys. Organizations want to go beyond visibility and governance to enforce access at machine speed and scale for AI agents.
The core issue they are focusing on is also around the lack of distinct agent identities. Many agents borrow human credentials, making audit trails unclear. There are also many audit gaps, without an agent identity, security teams cannot determine which agent performed which operation. A failure to manage agent identities leads to over‑privileged access, hidden secrets and regulatory compliance risks. Security leaders therefore require a dedicated IAM solution that treats AI agents as first‑class identities and enforces least‑privilege access.
Aembit’s Solution Architecture
Aembit’s IAM for Agentic AI introduces two key components on top of its existing workload IAM platform:
1. Blended Identity
Aembit defines a non‑human identity for each AI agent and optionally binds upstream user context. Policies then enforce least‑privilege access based on the combined agent and human attributes. Blended identity is important because users do not want agents to inherit all their rights; rights should be task‑specific. For example, a portfolio analyst’s agent should access only portfolios the analyst manages and not other sensitive data. The platform uses attestation (e.g., AWS metadata documents, Kubernetes service accounts, SPIFFE, or VMware) to verify the agent’s workload identity and integrates with identity providers like Okta/Entra to pull user claims.
2. MCP Identity Gateway
Their approach to MCPs is that Aembit issues a blended identity credential which the agent presents to an MCP identity gateway. This prevents agents from storing agents long‑lived credentials. The gateway performs token exchange, obtaining the short‑lived credential the downstream service expects and injecting it into the request. The agent never sees the final access credential. Policies are enforced before each call; if risk conditions change, access is blocked and recorded. Benefits include:
-
Just‑in‑time credential delivery, eliminating secrets stored in code.
-
Cross‑boundary access: agents can call SaaS APIs, on‑prem databases or multi‑cloud services using the correct token.
-
Full attribution: each operation is tied to agent and user identities.
3. Workload IAM Foundation
Aembit’s platform provides a central policy plane and distributed enforcement via proxies/sidecars (Aembit Edge) and SDKs. Features include:
-
Zero standing privilege: credentials are issued only at request time and have short TTLs.
-
Conditional access: policies consider environment posture, time, geolocation and other signals.
-
Kill‑switch: a policy change can immediately revoke an agent’s access.
-
Unified audit: every decision, token issuance and downstream call is logged with agent and user context.
-
Developer integration: the proxy provides a no‑code path to secure existing workloads; CLI/SDK options support scripted agents.
-
Programmatic implementation at scale: organizations can use infrastructure as code (IaC) tooling to operate at AI-scale and speed. This is super efficient for teams
Key Differences
Clear Identity and Least‑Privilege Access
By giving each agent its own identity and binding user context, Aembit enforces precise permissions. This prevents agent impersonation and rights inflation, allowing security teams to define granular policies such as “Agent X on behalf of User Y may query portfolios A and B but not modify records.” The blended identity model provides clear attribution in logs, which is critical for compliance investigations.
Secretless, Ephemeral Credentials
Aembit eliminates long‑lived secrets from code and runtime environments. The MCP gateway issues short‑lived tokens just in time and revokes them automatically. This significantly reduces the attack surface and eliminates secret rotation overhead, a key pain point identified by Snowflake’s security team.
Zero‑Trust and Conditional Policies
Policies incorporate workload posture and environmental attributes, enabling zero‑trust controls. Access is granted only when both the agent and the user meet conditions (e.g., verified agent container, correct role, time of day, agent security posture). This model protects against compromised agents and misconfigured platforms.
Integrations and Ease of Use
-
IDP integration: Supports Okta and Microsoft Entra; no user re‑enrollment is required.
-
Security tool integration: Integrates with CrowdStrike, Wiz and multiple other sources to ingest workload posture signals.
-
No‑code deployment: The proxy/sidecar approach means developers do not need to modify application code, and Aembit can work just as easily with off-the-shelf software as custom code. Credential rotation and access revocation are handled centrally.
Voice of the Customer
Snowflake
Snowflake replaced manual service‑account processes with Aembit and reports, saving two full‑time equivalents and cutting 85 % of credential issuance, rotation and audit overhead. The new workflow automates just‑in‑time credentials, eliminates secrets from workloads and enables conditional access based on workload posture. Snowflake anticipates saving 5–10 hours per day in compliance and audit tasks and plans to extend Aembit across its software supply chain.
Red Cup IT
Red Cup IT deploys AI agents across multiple customer environments and needed to maintain control without slowing down innovation. Before adopting Aembit, the firm handled credentials manually and had limited oversight. After deployment, it introduced short‑lived credentials, centralized policy enforcement and improved traceability. Aembit integrates with their security stack (CrowdStrike, Beyond Identity, Okta), ensuring policies reflect real‑time conditions. The company can now confidently enable autonomous agents while maintaining auditability.
Financial Services Firm
A $300 Billion AUM investment firm developed a agent to augment their financial analysts leveraging Claude Enterprise, custom in-house data sets, and a number of SaaS applications via MCP servers and APIs. Prior to Aembit, the firm relied on user Oauth to give Claude the full rights of the user, and agent access was indistinguishable from user access. Claude also stored long-lived access tokens. Switching to Aembit enabled a blended identity with least privilege rights, policy-driven access, ephemeral secrets, and auditability. The firm did not need to refactor any agent code to use Aembit.
Areas To Watch
While Aembit’s solution addresses many challenges, security leaders should evaluate the following areas:
-
Developer onboarding: More opinionated recipes and reference implementations would accelerate adoption and enforce best practices for environment‑bound tokens and automated revocation. On this note, Aembit has a custom reference implementation to assist potential customer usecases and providing testing options with customers as part of the POC before rolling into production.
-
Analytics and anomaly detection: Pairing strong attribution with behavioral analytics could detect mis‑scoped sessions, unusual agent behavior and policy drift. Later down the road on their roadmap is that Aembit has plans to embed anomaly detection within the Aembit console.
-
Deeper telemetry: Integrating additional signals and broader telemetry from endpoint detection and response tools (Microsoft Defender, SentinelOne) would enhance continuous discovery and anomaly detection.
Competitive Differentiators: Unified Control Plane and Auditability
Aembit’s IAM control plane identity gateway centralizes credential issuance across clouds, SaaS platforms and on‑prem systems. Audit logs include agent and user identities, requested resources, policy decisions and reasons for denials. Unified visibility simplifies compliance reporting and incident response.
Aembit’s biggest advantage is that it isn’t just another secrets manager or service‑account discovery tool; it delivers a full identity‑first control plane for non‑human workloads, including AI agents. Unlike competitors that focus on discovering accounts or vaulting static keys, Aembit treats every workload or agent as a first‑class identity, binds optional user context, and issues short‑lived, policy‑controlled credentials just in time. This “blended identity” model enforces least‑privilege and provides clear audit attribution for “Agent X acting for User Y”. It also eliminates the need to store, rotate, and secure long-lived credentials.
The architecture’s second pillar, the MCP Identity Gateway, performs token exchange so the agent never holds downstream secrets; credentials are injected into requests based on runtime policy, eliminating the need to embed API keys in code. Combined with Aembit Edge proxies and SDKs, this allows centralised enforcement, rapid revocation, and compliance‑ready audit logs without requiring developers to change application code.
Concluding words
Aembit’s IAM for Agentic AI extends workload identity controls to handle the emerging class of autonomous and user‑driven AI agents. By assigning unique identities to agents, binding user context, issuing secretless, short‑lived credentials and routing access through an identity gateway, Aembit enforces least privilege and provides clear audit trails. Case studies show tangible benefits around reduced credential overhead, faster onboarding, improved compliance and rapid ROI.
Security leaders evaluating Aembit should examine integration points, start with high‑impact agent use cases and plan for evolving analytics and telemetry. Overall, Aembit offers a compelling approach to securing AI agents and other non‑human workloads in modern multi‑cloud environments.
Oasis Security: Agentic Access Managament Control Plane
Oasis security has emerged over the past few years as one of the leading Non-Human Identity (NHI) security companies. It is gradually establishing itself as the foundational platform for agentic identity and access control.
The platform’s core strength lies in its unique ability to discover, inventory, and govern the vast landscape of machine identities that are typically invisible to legacy Identity and Access Management (IAM) and PAM solutions. Oasis delivers deep NHI discovery across complex environments, including cloud infrastructures, SaaS applications, and enterprise endpoints. Crucially, its Identity Threat Detection and Response (ITDR) capabilities map the complete identity context including ownership, usage, permissions, and dependencies giving security teams clear visibility into the acting entity, whether human or machine. Based on our analysis, this robust NHI foundation is what positions Oasis to lead the evolution of enterprise security, ready for a future where autonomous and semi-autonomous AI agents are rapidly becoming the primary operational actors across organizations.
At its core, Oasis introduces Agentic Access Management (AAM), an intent-aware, policy-driven identity layer that sits between AI agents and enterprise resources (SaaS apps, cloud infra, data platforms, and on-prem systems). Rather than granting agents standing credentials or inherited human access, Oasis converts every agent interaction into a short-lived, least-privilege session that is explicitly scoped, time-bound, and fully auditable.
What differentiates Oasis is that it treats agents not as extensions of users or workloads, but as a new identity class that requires fundamentally different access controls. As the industry has observed, Agents are probabilistic, non-deterministic, and capable of chaining actions across systems at machine speed. Oasis’ AAM architecture is designed to reflect this reality by decoupling intent, policy, permission construction, and credential issuance into a segmented control flow that is deliberately auditable and deterministic where it matters most.
How Oasis AAM Works in Practice
Inventory and Visibility In Agents
Oasis achieves agent visibility by instrumenting the environments where agents actually run, rather than relying on any single AI platform or LLM vendor. At the endpoint level, Oasis integrates with EDR platforms to collect telemetry from user devices and servers, scanning local configuration files and runtime artifacts to detect MCPs, locally deployed agents, and the secrets or API keys embedded within those configurations. This approach is model-agnostic: Oasis does not need to understand whether an agent is powered by OpenAI, Claude, Gemini, or another LLM, because it observes the identity and configuration layer beneath the agent, not the model itself. In parallel, Oasis establishes direct integrations with cloud services and agentic platforms such as Copilot, Glean, Cursor, and other AI-native tools to inventory centrally managed agents and delegated-access workflows. By correlating endpoint telemetry, cloud logs, and SaaS integrations, Oasis builds a unified inventory that links agents to the non-human identities they consume, the systems they touch, and the endpoints or users that initiated them.
Oasis’ AAM architecture is implemented as a hybrid SaaS plus customer-side system. The cloud-hosted SaaS control plane is responsible for interpreting agent intent, enforcing enterprise policy, and generating ephemeral “identity blueprints.” The customer-side component deployed inside the enterprise perimeter handles execution, credential provisioning, session isolation, and audit capture, ensuring that secrets and identities never leave the customer environment or become visible to the agent itself
The process begins with intent declaration, not authentication. Agents interact with AAM through access request tools that are explicitly designed to capture what the agent is trying to do rather than how it should authenticate. Intent is expressed in human-reviewable terms: action type, target system, scope rather than raw permissions or API keys. This design choice ensures that access requests remain understandable, reviewable, and decoupled from vendor-specific IAM complexity.
Once intent is declared, it is passed to the Intent Evaluator, the only component in the flow that leverages LLMs. Its role is limited to decomposing high-level intent into discrete, least-privilege action requirements per system. Importantly, LLMs are not trusted with enforcement. The resulting action requirements are fed into resource-specific Blueprint Generators, which translate intent into closed, deterministic permission sets using predefined templates informed by vendor permission models and documentation.
These blueprints are then evaluated by a deterministic and OPA-based policy engine. This is a non-LLM control plane that enforces enterprise rules around scope, environment, approvals, and risk constraints. Only after passing this gate are identities provisioned. Identity creation happens via a Just-In-Time (JIT) provisioning engine inside the customer environment, which issues short-lived non-human identities (NHIs) that are automatically revoked once the task completes or a TTL expires. Credentials are injected into these temporary execution environments, not into the agent. As a result, the agent never sees, stores, or handles secrets even at runtime.
From NHI Management to an Agentic Identity Control Plane
Historically, Oasis built its platform around non-human identity (NHI) security, focusing on discovery, ownership mapping, lifecycle management, posture assessment, secrets rotation, and decommissioning. This foundation proved strategically important as AI adoption accelerated. Agents, in practice, rely on chains of NHIs: API keys, OAuth tokens, service accounts to perform work. Oasis’ early investment in NHI discovery and lifecycle management now enables it to stitch together an agent-centric view that maps agents directly to the identities they consume.
In the agentic context, Oasis extends these capabilities by dynamically creating NHIs per agent action, continuously monitoring usage, and applying ITDR-style anomaly detection to agent behavior. The platform can already detect anomalous consumption patterns, geographic anomalies, and suspicious identity usage, and Oasis has signaled plans to deepen agent-focused ITDR by correlating behavior across agent chains and privilege escalation paths.
Strategically, Oasis’ stated north star is to become a centralized credential issuance and policy broker for agents, effectively an identity control plane where any agent authenticates, requests intent-scoped access, and is governed by centralized policy. While today’s focus remains on agents and NHIs, Oasis frames AAM as a precursor to a broader, context-driven access model that could eventually extend to workloads and, philosophically, even humans.
Analyst Takeaway
Overall, Oasis AAM addresses agentic identity security through intent-aware analysis that translates high-level agent goals into least-privilege, and just-in-time access without standing credentials. The platform emphasizes five security principles: scoping permissions to specific actions, enforcing granular policies with optional human-in-the-loop escalation, automation at scale, continuous behavioral anomaly detection via ITDR capabilities, and end-to-end session auditability. Oasis envisions becoming a centralized credential broker where every agent authenticates through the platform for dynamic, context-driven policy enforcement positioning AAM as a potential “new Okta for agents.”
The company’s roadmap is focused on continued support for legacy NHI challenges (database users, local accounts) critical to enterprise adoption, and expanded AI capabilities including deeper agentic platform integrations, ITDR for agent chains, privilege escalation detection across multi-agent workflows, and AI-assisted scope provisioning for developer applications. This dual focus reflects Oasis’s strategy to serve as the convergence layer between traditional NHI management and the emerging agentic identity control plane.
Oasis aims to reconstruct access management around the realities of agentic systems ie. non-determinism, scale, speed, and chained execution. By combining intent-aware analysis, and deterministic policy enforcement, ephemeral identity provisioning, Oasis is laying the groundwork for what an agent-native identity control plane could look like.
If agent adoption continues on its current trajectory, the architectural principles embodied in Oasis AAM zero standing privilege, intent-based access, credential non-exposure, and continuous verification are likely to become table stakes rather than differentiators. Oasis’ advantage is that it arrived at these conclusions early, with a mature NHI foundation that now underpins its agentic strategy.
Silverfort Platform
Silverfort Identity Security Platform Evaluation: Extending an Identity Control Plane for AI Agent Security
Executive Summary
Silverfort is positioning AI agent security as a first-class identity security problem. Built on a foundation of delivering runtime access controls through a unified Identity Security platform for every identity type, human, machine, and privileged, Silverfort is extending that same control plane to AI agents. This is not another niche AI security vendor attempting to expand its capabilities to include identity controls. Silverfort is extending its Identity Security platform to become a runtime control plane for agent access to enterprise resources.
The core premise is simple: AI agents have identities. Agents act on behalf of humans and systems, frequently inheriting or being granted excessive permissions by default, which creates a new pathway for lateral movement, data exposure, and privilege escalation.
Silverfort’s Core Thesis
Silverfort’s core assertion is that AI agents are another identity type that introduce identity risk—not just AI risk—and therefore must be secured through an identity-first approach. Agents act on behalf of humans and systems, and in most enterprise environments they are provisioned quickly, granted broad permissions, and left without clear ownership or lifecycle governance. This creates three systemic problems.
-
First, agents are frequently over-privileged by default. To ensure agents function correctly, they are often granted the same permissions as their creators or broad service-level access. This makes agents powerful actors inside the environment and attractive targets for abuse, misconfiguration, or exploitation.
-
Second, enterprises lack a unified inventory of agents. Native tooling in cloud platforms and IDPs typically only surfaces agents created within that ecosystem, leaving gaps for SaaS-embedded agents, custom-built agents, departmental tools, and integrations that span environments. Security teams often cannot answer basic questions such as how many agents exist, who owns them, or what systems they can access.
-
Third, AI agents exacerbate the already difficult problem of non-human identity (NHI) sprawl. Agents rely on API keys, tokens, service accounts, and tool-specific identities, many of which persist long after the original agent or use case is no longer relevant. Without lifecycle controls, these identities silently expand the attack surface.
Silverfort’s platform is designed to address these failures by anchoring agent security in identity visibility, contextual risk analysis, and enforceable access control. Its approach is organized into a three-stage maturity model:
-
Visibility & Discovery: The inventory agents across major clouds/IDPs/SaaS, map ownership, and connect agents to related non-human identities (NHIs) and credential artifacts (keys/tokens).
-
Posture & Risk Management (AI-SPM): The goal of quantifying agent risk (over-privilege, risky exposures, blast radius) using identity graph context and “potential vs. actual usage” analysis.
-
Enforcement & Control: The goal of enforcing inline, runtime guardrails using an MCP Gateway and native integrations (e.g., Microsoft agent stack), with deterministic policy, human approval flows, and an “AI guardian” assist mode.
Strategically, Silverfort’s differentiation is anchored in
-
Buyer and control authority (IAM teams)
-
Holistic identity coverage (humans + NHIs + agents + hybrid on-prem/cloud)
-
Identity lineage (explicit mapping from human creator to agent to toolchain identities / downstream resource access).
If they can execute on enforcement without breaking workflows, they could become a durable layer for “governable agency” in enterprise environments.
Silverfort’s Architectural Approach
Discovery and Visibility
The first layer of the platform focuses on discovering AI agents across the enterprise. Silverfort claims visibility across major cloud providers, identity systems, and SaaS environments, with the goal of producing a single inventory of agents regardless of where they were created. Unique to Silverfort, is its deep visibility into Active Directory, giving it the context to spot agent authentications in on-prem environments for a more comprehensive view into agent activity in on-prem environments.
Crucially, Silverfort does not treat agents as isolated objects. Each agent is mapped to a human owner, associated non-human identities, and the systems it can reach. Where attribution is incomplete, the platform flags “suspected agentic identities,” acknowledging that perfect mapping is often unrealistic in large environments.
This discovery phase is intended to answer foundational governance questions: what agents exist, who is responsible for them, and what credentials and permissions they rely on.
Posture and Risk Management (AI-SPM)
Once agents are identified, Silverfort applies posture management logic tailored to agent behavior. This layer evaluates what each agent could access versus what it actually uses, highlighting over-privilege and unnecessary exposure.
A key strength of Silverfort’s model is its use of identity lineage and graph depth. Agent actions are often mediated through tools and services that run under their own identities, such as cloud functions or service roles. Silverfort aims to surface these indirect paths so that risk is calculated based on the true blast radius, not just the agent’s primary identity.
From a security leader’s perspective, this phase translates into prioritized risk views, over-privilege findings, and actionable recommendations to reduce access without breaking functionality.
Enforcement and Runtime Control
The most strategically important element of Silverfort’s approach is enforcement. The platform is designed to move beyond visibility and recommendations into inline, runtime control of agent actions.
Silverfort is positioning itself as an enforcement layer that sits between agents and enterprise resources, using mechanisms such as an MCP (Model Context Protocol) gateway and native integrations with major agent ecosystems. This allows policies to be evaluated at the moment an agent attempts to access a resource.
Enforcement can take several forms: deterministic allow or deny decisions, human-in-the-loop approvals for sensitive actions, or AI-assisted recommendations that guide agents toward lower-privilege alternatives. The intent is to enable least-privilege enforcement without forcing organizations to redesign their agent workflows.
Strategic Differentiation
Silverfort’s differentiation does not come from being the first to discuss AI agents, but from where it anchors control.
First, the platform is built for Identity, not just SOC visibility. By targeting identity and access decision points, Silverfort aligns with the teams that can actually change policy and enforce governance.
Second, Silverfort emphasizes platform breadth. The company positions itself as a unified Identity Security platform r that spans human users, NHIs, agents, cloud, SaaS, and on-prem environments. This matters for organizations trying to avoid fragmented identity security tooling as AI adoption grows.
Third, Silverfort leans heavily on human-to-agent lineage. Many agent risks originate from the permissions of the human who created or configured the agent. Silverfort’s ability to connect agent behavior back to human identity context is a meaningful advantage over tools that treat agents as standalone entities.
Finally, the focus on runtime enforcement differentiates Silverfort from vendors whose offerings stop at inventory or posture assessment. If executed well, this positions Silverfort as a long-term control plane rather than a point solution.
Considerations and Open Questions
While Silverfort’s strategy is coherent and aligned with enterprise needs, its success depends on execution in several critical areas. Security leaders should closely evaluate the reliability and latency of inline enforcement, including how the system behaves under failure conditions. Policy consistency across different agent ecosystems and clouds is another area that warrants scrutiny, as normalization is non-trivial.
The use of AI-assisted enforcement introduces additional questions around auditability, safety, and control that should be validated in real-world scenarios. Finally, lifecycle governance for agents and agent-related identities remains an area to probe, particularly around decommissioning and credential hygiene.
Overall Assessment
Silverfort is making a credible and strategically sound bet that AI Agent Security will ultimately be governed through identity. Its approach aligns well with how risk actually manifests in enterprise environments: through delegated authority, inherited privilege, and runtime access to sensitive systems.
For CISOs evaluating AI agent security, Silverfort is best viewed not as an “AI tool,” but as an Identity Security and enforcement platform adapted for autonomous systems with meaningful upside if execution matches ambition.
Silverfort’s objective is to become a runtime identity control plane for all identity types. It enforces agent actions by sitting between agents and enterprise resources, backed by a differentiated identity runtime controls that tie together human creators, agent identities, NHIs, and toolchain privilege. That aligns with how agent risk actually manifests in enterprises.
If Silverfort can prove broad discovery across your environment, and low-friction inline enforcement (with clear failure modes, low latency, strong governance), then they are not just an “agent security tool” they’re a foundational identity layer for the agent era.
If enforcement is immature or platform-dependent, the platform still has value as posture and visibility, but the long-term moat will depend on how quickly they can operationalize policy enforcement at runtime across the messy reality of enterprise agent ecosystems.
Summary and Conclusions
Identity Becomes the Control Plane for Autonomy (SACR Sees This as a 2026 Category)
Agentic AI doesn’t simply introduce a new application risk; it introduces a new class of actors that are agentic systems that execute actions at a scale, speed, and variability humans cannot match. That shift breaks the implicit assumptions behind legacy identity architectures. IAM and SSO were built to identify who is logging in; IGA was built to review access on a human timescale; PAM was built to protect privileged pathways that were rare, explicit, and operationally bounded. Agents invert those assumptions. They operate continuously, chain tools, spawn workflows, and frequently rely on non-human identities and secrets that are fragmented across environments. In that world, “secure access” is no longer a one-time decision at login. It is a continuously enforced state tied to intent, scope, and runtime behaviour.
This is why SACR is unusually bold in framing Agentic Identity and Access as a major security category heading into 2026—not as an incremental extension of IAM or PAM, but as a control-plane shift driven by machine-speed autonomy. The market isn’t merely adding another point product; it is being forced to re-platform how authority is granted, fulfilled, and revoked when the actor is non-deterministic and operates faster than human supervision.
This report frames the emerging solution as the Agentic Identity Access Platform (AIAP): a practical blueprint for building the new “SSO for Agents” that governs agent access end-to-end. AIAP is not a single feature; it is a control plane that standardizes how agents are onboarded, how they request authority, how credentials are fulfilled, and how trust is withdrawn when execution drifts. The four-phase model captures what “good” looks like operationally:
-
Discover & Register the agentic identity graph
-
Translate & Authorize by converting intent into deterministic, auditable policy decisions
-
Broker & Inject to enforce Zero Standing Privilege through short-lived, task-scoped credential exchange
-
Watch & Terminate to detect behavioral drift, build actionable threat cases, and trigger kill switches by revoking ephemeral access in real time.
Together, these phases convert an organization into a governed system where access is attributable, minimal by design, and terminable at machine speed.
The vendor landscape reflects a market still early but rapidly converging. Different approaches emphasize different phases from visibility breadth, intent-to-policy translation, brokered credential injection, or runtime enforcement. The common direction is clear: enterprises are moving toward centralized brokering, deterministic authorization, ephemeral access, and runtime consequence. Over time, the silos between non-human identity, workload identity, and agentic identity will collapse into a unified, dynamic access layer where identity is not just a directory object but a “temporary authority state” granted for a purpose, bounded by policy, and continuously validated through execution.
For IAM and security leaders, the path forward is pragmatic rather than theoretical. Start with ownership and attribution. Clean up identity debt and eliminate hard-coded secrets. Use existing IdP investments as the substrate for human authentication, but build agent governance above it: intent policies, brokered access, and runtime kill switches. The organizations that succeed will not be the ones with the most agents: they’ll be the ones that can prove, for every autonomous action, who initiated it, what was intended, what was allowed, what credentials were used, what happened during execution, and how quickly access was withdrawn when things went wrong. That is the new bar for trust in the age of autonomy, and it is exactly why SACR is calling this one of the defining security platform battles of 2026.
There will be many more reports from our firm unpacking this category later in 2026.


















